Carbon fiber for structural repair- power station

structural repair with carbon fiber

Project Overview

Ertan Hydropower Station is located on the main stream of the Yazhai River in Panzhihua City, Sichuan Province. It is a large-scale water conservancy hub with a total installed capacity of 3,300MW. The power station hub buildings are composed of barrages, flood discharge buildings, energy dissipation buildings, underground powerhouses, diversion and tailwater buildings, and 500kV fully enclosed gas-insulated combined switchgear (GIS building).


The GIS building is a cast-in-place reinforced concrete frame structure, and the foundation is located on a relatively complete rock foundation. The roof beam spans the entire building without column support in the middle, and 500kV outlet lines are arranged on the roof.


The underground powerhouse system takes the main powerhouse and installation room, the main transformer room, and the tail water surge tank as the main body, including bus tunnels, access tunnels, drainage tunnels, exhaust tunnels, cable inclined shafts, and upper dam elevator shafts. A group of underground caverns that overlap and crisscross each other are formed. The main building is 280.3m long and has a span of 25.Sm. The generator layer and water turbine layer of the main powerhouse are cast-in-place reinforced concrete frame slab beam structures. The beams are supported by square wind shields and independent columns. The beams are arranged neatly, and the units are separated by expansion joints.


Structural problems

Most of the roof beams of the GIS building have cracks, especially the 29th axis roof beams have cracks and large bending deformations, causing scratches between the bottom of the beam and the crane guardrail. Most of the corbels and the ends of the simply supported beams on the corbels of the generator layer and turbine layer of the underground powerhouse have cracks. As soon as the problem was discovered, it attracted great attention. The structural load, cross-section reinforcement, beam deflection value, etc. were immediately calculated, and part of the cracked plaster layer was peeled and checked.


There are 10 symmetrical cracks about 0.3-0.6mm wide on both sides of the abdomen of the 29th axis of the GIS building. The cracks extend from the bottom of the slab and disappear at a distance of 100-200mm from the beam, without passing through the bottom of the beam. No through cracks exceeding 0.2mm were found at the bottom of the beam. After cutting off the plaster layer on the surface of the beam, it was found that the cracks on both sides of the beam abdomen reached the concrete layer of the beam body. It is preliminarily judged that the symmetrical cracks on both sides of the beam may have penetrated the beam body. The inspection also found that most of the other beams have cracks, the protective layer is extremely thin, and some young tendons are exposed. The two sides of the beam waist web are recessed to the inside, and the cracks in the beam abdomen may be due to insufficient concrete protection layer and improper maintenance or improper concrete mix ratio during construction.


Diagonal cracks exist to varying degrees on the outer side of the top edge of the corbel on the generator layer and the turbine layer of the underground powerhouse and the lower edge of the simple beam on the corbel. Some serious cracks have penetrated from the upper simply supported beam to the lower corbel. The plaster layer on the side surface (approximately 2cm deep) where the simply supported beam and the corbel were combined was stripped, and it was found that most of the corbels with cracks were not embedded with a steel backing plate, which was inconsistent with the original design. No cracks or very small cracks were found in any corbels with steel backing plates. The cause of the cracks is most likely due to the fact that steel plates are not embedded on the surface of the corbel and the corresponding beam bottom. When the temperature changes and the concrete shrinks and the plant is operating vibration, the friction between the beam bottom and the corbel is relatively large, causing the beam end and corbel to crack .


Carbon fiber for structural repair- power station


Reinforcement material selection

In order not to affect the normal operation of the power plant, do not damage the original reinforcement of the structure, restore the original appearance of the structure, overcome the shrinkage of the concrete, increase the bending and shear resistance of the structure, and prevent the generation of new cracks, carbon fiber sheets are used for roof beams and corbel cracks. For structural repair reinforcement, choose HM-30 carbon fiber cloth, with a dead weight of 300m2 and a thickness of 0.167mm; the binder is made of HM type carbon fiber resin.


Building roof beam reinforcement

On both sides of the 29th axis roof beam, 400 mm from the bottom of the beam and the surface of the beam, a layer of carbon fiber with a width of 300 mm was pasted along the length of the beam to overcome the stress caused by concrete shrinkage. After overcoming the concrete shrinkage, in order to compensate the loss of the beam's bearing capacity after cracking and deformation, the beam's flexural and shear resistance capabilities should also be enhanced. A layer of carbon fiber with a width of 500mm is pasted along the whole length of the bottom of the beam to improve the bending resistance of the beam. Paste a layer of "U"-shaped carbon fiber with a width of 300mm along the length of the beam with a spacing of 200mm to improve the shear resistance of the beam, as shown in Figure 1.

1.jpg

For other roof beams with cracks, because the cracks mostly appear at the ends of the beams, a layer of 150mm wide "U" carbon fiber lumber is pasted on the ends of the beams, with a spacing of 200mm and a length of not less than 2m (the specific length depends on the cracks. In order to improve the shear resistance of the beam; at the same time, to prevent cracks on the side of the beam, a layer of carbon fiber with a width of 150mm is pasted on both sides of the beam, 400mm away from the bottom of the beam and the beam surface along the length of the beam to overcome The stress caused by concrete shrinkage is shown in Figure 2.

1.jpg

Corbel and beam reinforcement of underground powerhouse


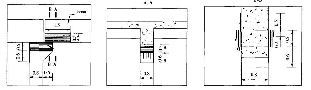
(1) Corbels are patched with three layers of loops: the first and second layers are 0.5m high, and the third layer is 0.2m high;

(2) The beam support ends are pasted in two layers along the beam length, 0.5 m high and 1.5 m long;

(3) The square corbel adopts "U"-shaped young, pasted three layers, 0.44m high and 1.5m long. As shown in Figures 3 and 4.


1.jpg

1.png


The roof beams of the GIS building and the cracks in the corbels of the underground powerhouse have been grouted and struatual repaired with carbon fiber, and the bending, tensile and shear strength of the concrete components have been effectively improved. It overcomes the stress caused by the shrinkage of concrete and prevents the generation of new cracks. Carbon fiber cloth structural repairreinforcement project is convenient for construction and short time. After repairing, it can basically ensure the appearance of the original structure. After the project was completed and put into operation, the main structure has not seen any abnormalities so far, and good reinforcement effects have been achieved.


Horse Construction Recommended Products

You can find anything here you are in need of, have a trust trying on these products, you will find the big difference after that.

HM-20 Unidirectional Carbon Fiber Wrap

High strength, unidirectional carbon fiber wrap pre-saturated to form a carbon fiber reinforced polymer (CFRP) wrap used to strengthen structural concrete elements.

See more >

HM-180C3P Carbon Fiber Adhesive

Good impregnation carbon fiber adhesive for applying carbon fiber reinforced polymer(CFRP) wrap for structural strengthening

See more >

HM-30 Unidirectional Carbon Fiber Fabric

High strength, unidirectional carbon fiber fabric pre-saturated to form a carbon fiber reinforced polymer (CFRP) fabric used to strengthen structural concrete elements.

See more >

Back
Top
Close